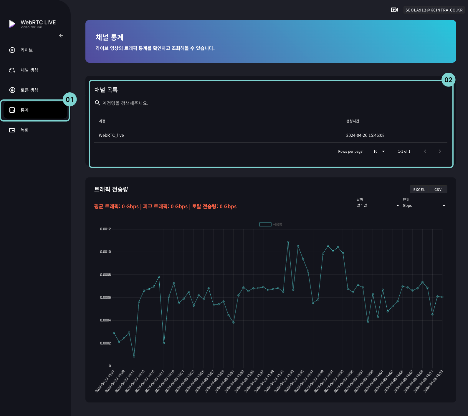
트래픽 확인
1. 메뉴에서 [통계]를 클릭합니다.
2. 채널 목록에서, 트래픽을 확인하고자 하는 계정을 클릭합니다.
A. 트래픽 요약을 확인할 수 있습니다. 과금은 토탈 전송량에 따라 측정 됩니다.
B. 날짜와 단위를 선택하여 확인할 수 있습니다.
C. 데이터를 다운받을 수 있습니다.
토큰을 이용해서 시간을 설정하여 보안 방송을 할 수 있습니다.
WebRTC LIVE 자체적인 방송 설정내에서도 가능하고, 개인 홈페이지에서도 플레이어 소스를 삽입하여 활용할 수 있는 샘플 코드도 제공합니다.
1. 메뉴에서 [통계]를 클릭합니다.
2. 채널 목록에서, 트래픽을 확인하고자 하는 계정을 클릭합니다.
A. 트래픽 요약을 확인할 수 있습니다. 과금은 토탈 전송량에 따라 측정 됩니다.
B. 날짜와 단위를 선택하여 확인할 수 있습니다.
C. 데이터를 다운받을 수 있습니다.